在数字化时代的背景下,物业信息化管理已经成为业界的必然趋势。有你智居智慧物业管理系统不仅仅是一个工具,它是连接人、社区和技术的桥梁。
下面将详细探讨其关键功能及如何助力物业信息化管理。
一、报修服务的高效性
智能分配:根据报修内容系统管理员配置好权限后,自动选择合适的维修人员,减少响应时间。
满意度反馈:业主反馈线上化,报修跟进及时,不断优化服务质量。

二、社区互动的和谐化
社区活动/交流:通过线上平台促进业主之间的交流,进行社区活动增强社区凝聚力。
投诉建议:方便业主提出建议和投诉,及时响应并改进。

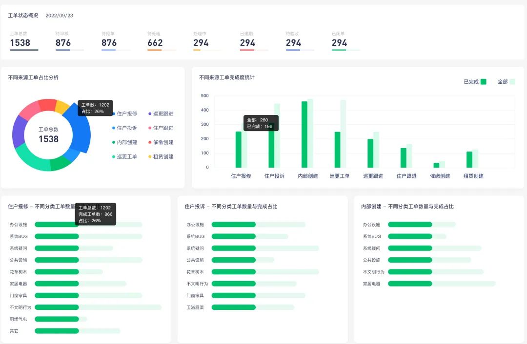
三、万物皆可工单
涵盖类型:有你智居的【工单管理】,大到物业的安保巡更、催缴物业费,小到物业要采购一批物资,都可以通过工单来进行高效管理和协作。

有你智居智慧物业系统
工单管理-工单跟进界面
滑动查看每类工单的功能详情
四、收费数据可视化
费用统计:汇总各项费用数据,提供全面的视角。
动态展示:通过图表、趋势线等方式动态展示费用变化情况。
透明公开:保证所有业主都可以随时查看自己的费用详情。

部分物业费用账单数据报表

有你智居业主小程序-业主房屋账单
五、绩效管理
绩效设定:根据系统后台的各项数据报表(收费、报修、投诉、巡检等等),设定合理的绩效指标。
实时监控:通过系统实时查看员工的工作绩效。

六、物业服务留痕
服务记录:所有服务请求和处理情况都有详细的数据记录。
分析反馈:通过数据分析提取服务质量的改进方向。
证据保留:在有争议的情况下,数据记录可以作为重要证据。

物业工单跟进流程

有你智居物业系统3.0-「数据分析之一」
工单数据
七、电子巡更系统
路线规划:为物业巡更人员规划合理的巡查路线。
实时监控:通过移动设备实时监控巡更人员的位置和状态。
异常报告:一旦发现异常情况,系统可以及时报告并采取措施。

有你智居智慧物业系统3.0
电子巡更路线制定

有你智居智慧物业系统3.0
应用中心-电子巡更
物业数字化转型,由此开启