物业工作留痕涉及到方方面面,包括工作记录、催缴记录、应急处理、劝阻留痕、报修留痕、巡检、巡逻记录、交接留痕等。
如果拿不出相应的工作痕迹,那么法院就可能会判定物业服务存在瑕疵,减扣物业费,所以,物业工作留痕尤其重要,是起诉的必要的凭证。

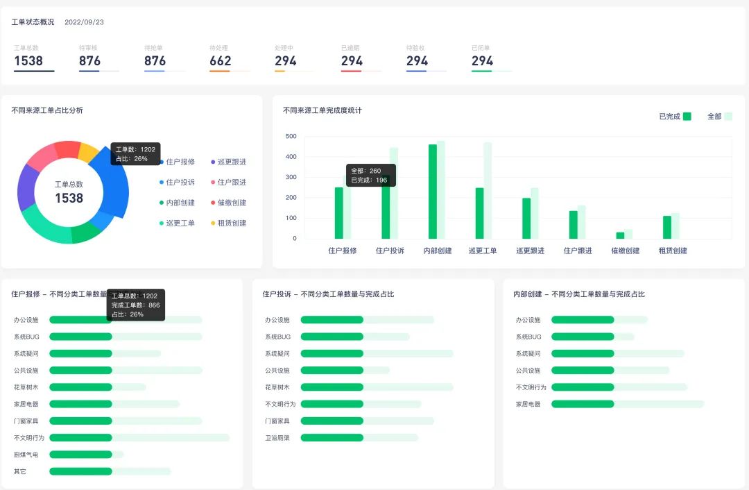
而有你智居智慧物业系统的【工单管理】功能,让“物业服务”实时跟踪不再是问题。
物业各部门能围绕工单做到服务全程留痕、信息充分共享、进度实时掌握。
“万物皆可工单”
任何涉及到特定时间、地点和人员的事项都能转化为在线工单。物业相关人员可以在任何时候查看工单的状态,清晰了解任务的完成情况和进度。

无论是物业设备的维护,还是住户的投诉处理,每一项任务,每一次操作,都被完整且清晰地记录下来。
减轻物业手动记录工作量
在使用有你智居智慧物业系统之前,物业管家需要手动记录每一项服务。系统工单管理工作的开展,极大地减轻了物业工作人员手动记录的工作量。使得服务记录的创建变得既快速又简单。

此外,房屋曾经创建的所有报修、投诉、需求记录都在你掌握之中,让你清晰掌握每一个房屋的历史,以便于进行更有效的管理。也确保物业在管理工作中始终处于主动。
每一份工单都是一份责任的证明
它能证明物业公司的工作过程,也能作为解决争议的有力证据。在面临诉讼或争议时,清晰完整的工作记录就成为了最有力的辩护。

它能证明物业公司已经尽到了合理的管理职责,也能帮助物业公司在争议中坚守自己的权益。
物业管理者“追踪”服务跟进 — 绩效
在使用有你智居智慧物业系统的物业公司中,管理者可以通过系统轻松追踪服务的进度和质量。

这个功能使物业管理者可以更好地评估和提升服务质量,并据此进行公正的绩效评价。
业主便捷查询服务跟进情况
通过有你智居-手机端业主小程序,业主可以方便快捷地查询自己申请的服务的进度。

每一个步骤,每一个改变,都将在系统中得到实时更新,让业主随时掌握服务的最新情况。

真实的服务跟踪记录,让业主对物业服务的过程有了全方位的了解。这无疑增加了业主对物业的信任感,从而提升了业主的满意度。
使用有你智居智慧物业系统,保留了物业服务的真实痕迹,还提升了物业公司的专业性和品牌形象。这让业主更加信任和满意我们的物业管理服务。
它以高效的工作流程,透明的信息共享,完善的数据记录,提供了一种全新的解决方案,让物业管理变得更加简单,更加高效。