物业系统其实也是一个资源整合的赋能平台,其作用在于可以将物业企业内外部的各种资源进行整合和协同,提高资源的利用效率。

有你智居物业系统3.0
数据分析
整合企业
内部、外部数据
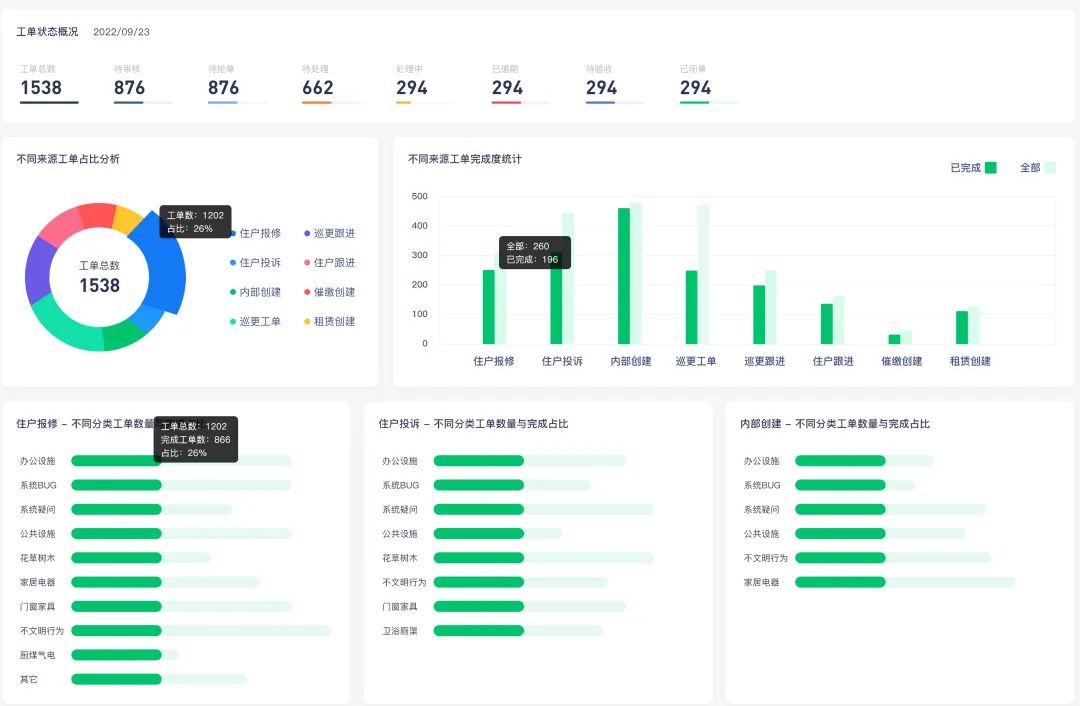
物业企业通过物业系统进行管理后,包括员工工作现状、工作分配、企业的经营数据、系统工单数据、报事报修回复率、投诉率、盈利率等,系统都会一一呈现,通过这些数据的分析和挖掘为物业企业提供决策支持,从而提高物业人员工作效率和管理水平。

物业系统-小程序
数据分析
同时,物业系统的进销存板块还可以对物资资源进行统一管理,包括物资采购、库存管理、资产维护等,从而实现物资资源的协同同步,提高物业企业的管理效率和运营效益。

物业系统还可以促进
物业与业主之间的互动和沟通
通过物业系统,业主可以随时随地查询物业服务信息、提交投诉建议、参与社区活动等,从而提高与物业之间的互动和沟通。物业企业也可以通过物业系统及时了解业主需求和反馈,及时处理业主投诉和建议,提高服务质量和业主满意度。

有你智居智慧物业系统3.0
列举-报修派单
设备互联互通
实现一平台化管理
有你智居可结合多家硬件设备进行智能化管理,设备互联互通,实现一平台化管理;社区与安防互联实现物业管理的全面升级。这样可以提高小区的安全性和服务质量,保障每一户家庭的安全。
有你智居智慧大屏
SOS警报
实现统一平台化管理—“智慧大屏”,数据信息协同同步,资源的互享能实现多方面的可视化管理。
整个智慧物业管理系统结合多家硬件设备高空抛物摄像头、电子巡更、停车道闸、智能电表、智能摄像头、无人岗亭、无人广播、客服坐席、SOS警报器等等,物业(管理者、裁决者)的管理能力、管理效益都会取得大幅度的提高。

如需免费演示,请客服留言客服
免费试用系统👇