嗨,物业朋友😉
你每天工作“愁”的事情
在下面的描述,你中了多少件👇
需要管理/处理大量的任务,包括业主投诉处理、租户信息收集、维修请求处理、账单催缴管理等等,需要花费大量的时间和精力。
但是,如果借助物业系统进行这些工作,或许“你”可以轻松地管理/胜任这些任务,让这些工作更加高效和轻松。

有你智居智慧物业系统3.0
自定义概况
通过智慧物业系统,物业可以直接通过后台查看小区住户情况,掌握小区业主基本信息;通过对小区业主的物业缴费情况进行统计分析,实现智能缴费管理;通过对小区设备运行状况进行实时监控,对异常情况进行自动报警。
业主可在有你智居业主小程序提交维修请求,系统会自动将请求生成为工单,发送给系统管理员配置好的的维修人员或开启工单抢单池,让相关工作人员自主抢单。同时业主以及物业管理者可以线上实时了解维修状态,双方都可以随时了解进展情况。
现在有你智居【工单板块】还更新了「电子签」增强了系统的灵活性,这项功能可以让业主方便地确认我们的服务是否得到了及时处理和解决。提升物业服务的专业感,增加业主的参与感和满意度。


有你智居智慧物业系统3.0
业主报修签收-案例概况
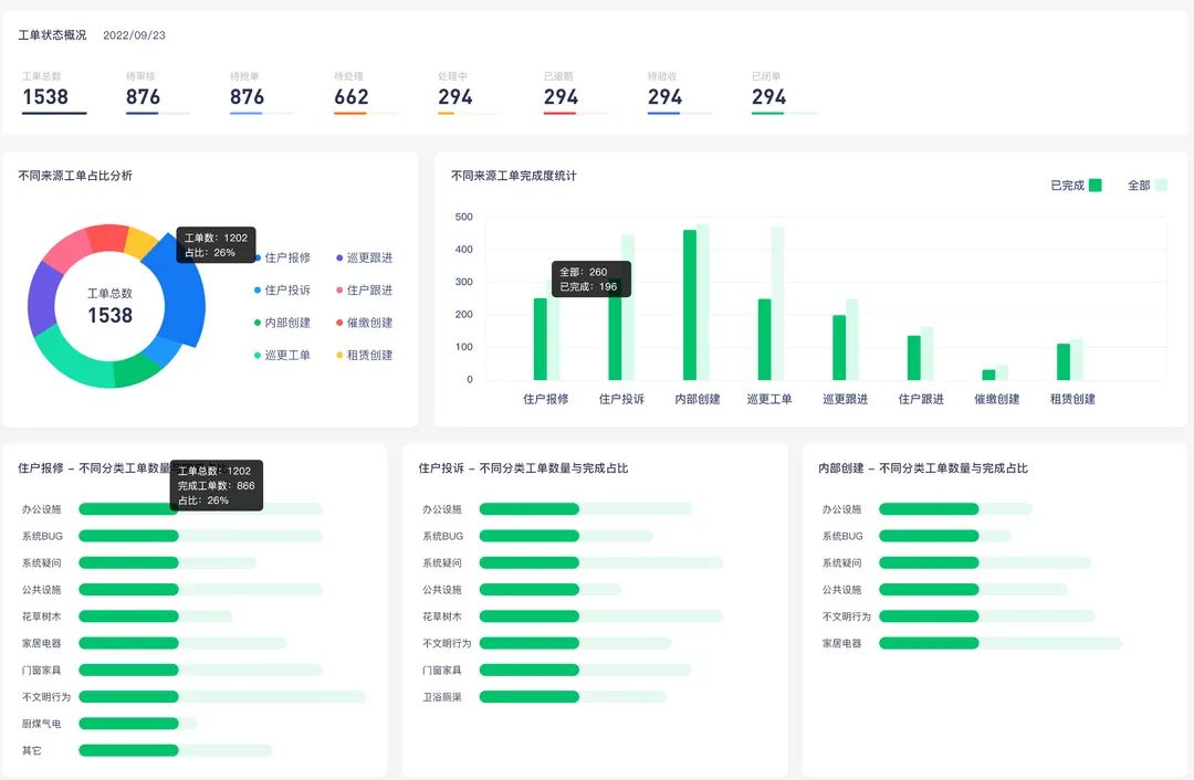
物业系统提供了丰富的数据可视化功能,让您可以轻松地了解您的物业业务运营情况。
物业企业通过有你智居智慧物业系统可以获得企业的经营数据、系统工单数据、报事报修回复率、投诉率、盈利率等,系统都会一一呈现。

有你智居部分数据报表
通过可视化图表和报告,您可以了解费用收入和支出情况、维修请求的数量和进度等等。这可以让您更好地掌握业务状况,为业务决策提供数据支持。

有你智居智慧物业系统3.0
手机端-部分数据页面
有你智居物业软件为居民创造了“指尖缴费”,让业主足不出户就能线上查阅自家的费用明细,一键缴费。
于物业而言,多种通知的组合方式发送缴费提醒,确保每一位业主都能收到缴费通知进行缴费。
第一种
小程序服务通知缴费

第二种
短信通知缴费

第三种
催缴通知单缴费

此外,线上交互充分发挥了数字化货币的可追踪性,让企业资金更具安全性。
物企/管理者可根据小区实际管理情况进行更改,如:到了年底收款的节点,就可以把年度的所有费用设成必须全部缴纳。


善用智慧物业管理工具,可以节省催缴的耗时、提高催缴成功率。可以一人一岗完成的事,尽量不要用多人多岗来实现,这样才能让物业运营效率最大化。