在物业管理领域,每个管理者都希望得到业主的认可和好评。然而,处理业主的投诉和报修请求是日常工作的一部分,这也是测试物业管理能力的关键环节。
如何将这些常见的挑战转变为提高业主满意度的机会呢?答案可能就在“有你智居物业软件”。
1.打造全通道的投诉报修系统
业主需要一个方便快捷的通道来表达他们的需求和问题。有你智居物业软件提供了一个完美的解决方案,该平台允许业主通过微信小程序提交投诉和报修请求,同时还能随时查看请求的状态。这不仅使流程更为透明,还能增加业主的参与度。

2.自动化工单分配与优先处理
该软件能自动将业主的请求分配给相关团队,并根据其紧急性进行优先排序。这确保了问题能够及时、高效地得到解决,同时也减少了误解和沟通障碍。


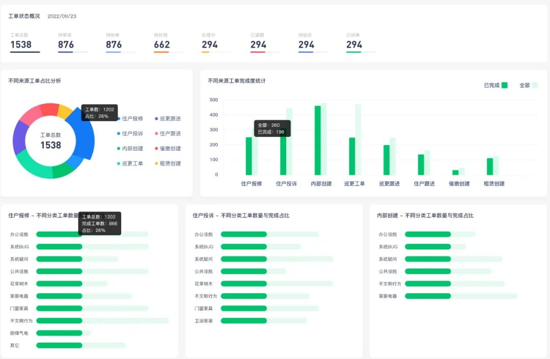
3.数据驱动的决策
物业经理和管理者可以借助软件工单功能进行投诉和报修的实时监控,从中发现潜在的问题点,并及时对团队进行培训和指导,进一步提高工作效率。

有你智居物业软件
「物业电脑端」 报修工单详情页
4.培训与支持
只有一个功能强大的软件是不够的。为了最大化其效果,物业团队需要接受适当的培训,以确保他们能够充分利用软件的所有功能。幸运的是,有你智居提供了一系列的在线教程和客户支持,确保每个团队都能无障碍地使用。

有你智居新小区创建在线教程
5.强化企业文化
使用有你智居物业软件不仅仅是为了提高工作效率,更重要的是,它可以帮助物业公司树立积极的企业文化,强调与业主的合作和沟通。通过这种方式,物业公司可以更容易地赢得业主的信任和支持。
物业管理的核心是确保业主的满意度,而有你智居物业软件为此提供了一个完美的工具。通过结合技术和人文关怀,物业公司可以将日常的挑战转变为提高业主满意度的机会,从而建立一个长久、和谐的业主关系。