物业组织管理是指在物业领域中,组织、协调、规划、监督和控制各项工作活动的过程。
这个过程需要对物业公司的资源(人员、设备、物品等)进行有效的利用和管理,以确保它们能够满足客户的需求。
这个复杂的过程,可以通过规划工作流程,制定工作计划,分配工作任务,评估工作绩效等方式来实现。需要经验丰富的管理人员和团队才能够更为顺利地完成。
那现在的物业组织管理存在什么痛点?
1.工作任务不合理分配
大量的人力资源,但是传统物业组织管理的人力资源短缺,一个工作人员可能被分配的工作不合理,以至于无法在规定的时间内完成所有任务等等,缺乏科学的管理体系。
2. 人员效率低下
物业工作流程复杂或诸多问题影响工作效率。工作人员需要手动记录大量的数据,这不仅耗费了大量的时间,而且容易导致信息遗漏或错误。
3.缺乏透明度
传统物业管理组织经常缺乏对管理决策的透明性,导致业主对管理决策的不满和信任度降低。
4. 服务水平不高
不能及时回复业主的询问,或者因为信息不足而不能为业主提供准确的答案,这都将影响到物业服务的质量。
5. 时间和资源浪费
物业工作流程的繁琐,会浪费大量的时间和资源。工作人员需要手动收集并整理信息,这将耗费大量时间和精力。缺乏现代化的管理工具和技术,管理效率低下。
通过使用物业系统,可以缓解以上痛点,提高工作效率,提升服务质量,节省时间和资源。

有你智居智慧物业系统3.0
物业系统是支持物业组织管理的一种工具,可以通过自动化工作流程和信息管理,提高工作效率和服务质量。
1.数据管理
物业系统可以帮助物业企业管理其大量的数据,以便对其进行分析和决策。物业管理人员可以使用物业系统对楼宇、设施、设备等进行监测和管理,以确保其正常运行。

此外,物业系统还可以帮助物业企业管理租户信息、维修记录等,实现信息共享和整合以便对其进行分析和决策。
2.自动化
物业系统可以帮助物业企业实现自动化,以提高工作效率和减少人为错误。比如,物业系统可以自动生成工单,并将其分配给相应的维修人员,以确保维修工作的顺利进行。

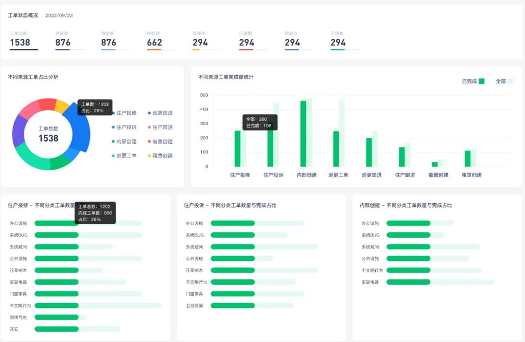
有你智居智慧物业系统
工单管理-工单跟进界面
3.智能化
物业系统可以帮助物业企业实现智能化,以提高决策的准确性和效率。比如,物业系统可以通过分析数据,提供给物业管理人员关于安防制定、维修、设备更换等方面的建议,以便提高决策的准确性。

4.客户关系管理
物业系统可以帮助物业企业管理客户关系,以提高客户满意度和忠诚度。帮助物业企业管理客户的投诉、报修等,以便对其进行及时的处理。

有你智居
业主小程序
5.数字化
物业系统可以帮助物业企业实现数字化,以提高工作效率和灵活性。帮助物业企业实现资源共享,以便在不同的地点进行,如:有你智居手机小程序。

如果你觉得说得有道理
不妨试试物业系统👇