秩序巡逻对于每一个小区或大厦的安全至关重要。它涉及系统地监视特定区域,确保居民的安全并维持公共秩序。
为了维持小区或办公大楼的安全,秩序管理员必须预防任何可能发生的事故,并对违法犯罪行为采取法律手段。
一、巡逻时间的策略性选择
通常,物业采用全天24小时的巡逻制度。巡逻的关键时段通常是根据社区的特点和一些容易犯罪活动的规律来确定的。例如,夜间、特殊天气或公众假期往往是事故发生的高峰期。
二、巡逻方法的多样性
1. 预定路线巡逻
这种方法涉及到在特定的时间和范围内按照预定的路线进行巡逻,确保每个关键区域都得到关注。
2. 灵活路线巡逻
这允许巡逻人员根据当时的情况和需求选择巡逻的路线和时间;带来一定的不可预测性,可能更容易发现问题。
3. 混合路线巡逻
这结合了预定和灵活的巡逻方法,为巡逻人员提供了多样性和自由度。确保既有规律性又有灵活性,以适应各种情境。
三、电子巡更:物业管理的未来
为了适应21世纪的技术进步和信息化趋势,物业管理逐渐转向数字化和自动化。例如,引入智能物业管理系统不仅可以帮助实时监控,还可以分析数据,预测潜在的风险点。

有你智居智慧物业系统
巡更计划详情
使用智慧物业管理系统的有你智居电子巡更功能,不仅可以在线上和线下提高巡逻效率,还可以为巡逻人员设置具体的任务,如打卡、拍照等。

有你智居智慧物业管理系统
巡更计划详情-巡更路线
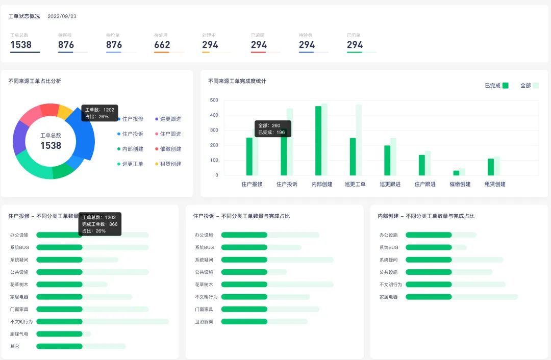
智慧物业管理系统还为物业决策者提供数据来源,如工单数据统计和巡更记录,这些可以帮助他们更好地了解社区的安全状况并制定决策。

有你智居智慧物业管理系统
工单数据统计
针对一些希望进一步提升其巡逻效率的物业公司,他们可以选择升级到配备“巡更记录仪”的智能硬件版本,进一步增强专业性和管理效率,帮助提高巡逻的质量和精度。
通过结合策略性的巡逻方法和现代技术工具,物业管理可以更有效、更高效地确保社区的安全和秩序。